03.09
GENTLE PARTNERS - ТВОЯ ТОЧКА РОСТА В IGAMING!

Начало расследования
Важливо
How Was Your Day продолжает свой путь новичка. Мы уже протестировали не одну партнерскую программу и каждый раз подчеркиваем: для нас важно пройти весь цикл - от регистрации до первой выплаты, чтобы дать честную и независимую оценку.
На этот раз в поле нашего внимания - Нежные партнеры. С девушками мы познакомились еще до запуска этой партнерской сети, и с тех пор наблюдали, как они уверенно идут своим путем. За короткое время команда профессионалов смогла построить новый проект, который уже звучит на рынке. Более 600 офферов, еженедельные выплаты, worldwide GEO, открытые лица команды и активность на топовых конференциях - это все сегодня о Gentle Partners. А о том, как все начиналось, можно подробнее прочитать в нашем интервью с Анной, CEO Gentle Partners.
Мы зарегистрировались, пообщались с менеджером, оценили удобство личного кабинета и проверили ассортимент офферов. Результаты этого погружения - ниже.
Первое знакомство с Gentle Partners

Главная страница Gentle Partners не оставляет места для сомнений. Четкие месседжи, понятные блоки и кнопка "Присоединиться", которая постоянно в поле зрения. Все стилизовано и визуально чисто - без хаотичных элементов и перегрузки. Навигация простая, и уже с первого клика видно, что сайт строили с мыслью о пользователе.
И сразу главный месседж: "Твоя точка роста в iGaming". Это звучит по-настоящему. Без пафоса и без золотых гор - четкий акцент на главном, чего все мы ищем в партнерках: стабильный рост. Дизайн сайта поддерживает эту идею: светлые тона, крупные шрифты и хорошо структурированные блоки. Каждый раздел представлен лаконично, но информативно, так что еще до регистрации становится понятно, почему стоит присмотреться к Нежные партнеры.
Преимущества "Нежных партнеров

- более 600 активных офферов в вертикали iGaming
- география от Tier-1 до нишевых рынков
- собственный медиабаинг: офферы тестируются перед запуском
- гибкие модели: CPA, RevShare, Hybrid
- выплаты еженедельно от $300 в крипте
- возможность выводить меньшие суммы с комиссией
- открытые капы и быстрый апрув
- поддержка новичков - от учебных материалов до консультаций
Старт с Gentle Partners

На сайте старт описан просто и понятно - три шага:
- Регистрация через короткую форму.
- Персональный менеджер подбирает офферы под ваши источники и GEO.
- Начинаете заливать со всеми инструментами в кабинете.
Никаких требований присылать скриншоты, сложных анкет или бюрократических барьеров.
Реферальная программа

Gentle Partners предлагают не только стабильные выплаты, но и возможность дополнительного заработка через собственную реферальную программу. Это еще один инструмент монетизации, который позволяет партнерам получать процент от оборота тех, кого они пригласили.
Условия просты:
- от $5000 - 2%
- от $10 000 - 2.5%
- от $20 000 - 3%
- от $100 000 - 5%
Реферальную ссылку выдает менеджер, и это становится дополнительным стимулом делиться программой с коллегами или знакомыми в индустрии. По сути, вы рекомендуете то, чем пользуетесь сами, и параллельно получаете бонус к собственному доходу.
партнёры

Траст в партнерском маркетинге формируется не словами, а действиями. Gentle Partners уже имеют десятки компаний, которые сотрудничают с ними постоянно.
Среди партнеров - V.Partners, MB Partners, Uno Affiliates, Parimatch Affiliate и другие известные игроки индустрии. Это бренды, которые не стали бы работать с компанией без стабильных условий, прозрачных выплат и качественного подхода.
На сайте доступны и подтверждающие отзывы партнеров: Gentle Partners не только заявляют о результате, но и обеспечивают его. Это весомый плюс в копилку доверия для тех, кто ищет новую точку входа или масштабирования.
Контакты и открытость

Еще одна сильная сторона Gentle Partners - прозрачность. На сайте открыто представлены сотрудники с фото и должностями: от руководителей до affiliate-менеджеров. Это редкость для рынка и одновременно важный сигнал - вы знаете, с кем работаете, и кто отвечает за ваше направление.
Но самое ценное то, что за этими фото стоят приятные и действительно профессиональные люди. С ними легко начать разговор и трудно закончить - настолько чувствуется вовлеченность и опыт. Здесь нет пафоса или высокомерия, характерного для некоторых игроков рынка. Наоборот, команда Gentle Partners производит впечатление открытых коллег, которые искренне хотят помочь разобраться в деталях и подтолкнуть вас к результату.
В общении с ними чувствуется опыт, полученный годами работы в арбитраже. Они понимают не только теорию, но и ежедневные вызовы партнеров: от выбора оффера до оптимизации трафика. Это те люди, которым можно доверять, потому что они прошли этот путь сами.
Связаться с менеджером можно через мессенджеры, и в рабочее время ответ приходит за несколько минут. И главное - это не просто сухой ответ, а реальная помощь. В итоге складывается ощущение, что вы работаете не с абстрактной компанией, а с командой, которая рядом и искренне заинтересована в вашем росте.
Медийность и публичность

Gentle Partners активно формируют собственный бренд и узнаваемость на рынке. Это не компания, работающая в тени. Они постоянно появляются в публичном пространстве, подтверждая репутацию делами.
Gentle Partners - медийный бренд, который звучит на рынке: участие в топовых конференциях, собственные YouTube форматы, митапы, конкурсы и сотрудничество с лидерами индустрии.
Это делает их заметными и узнаваемыми, а партнеры получают ощущение, что работают не с "серым игроком", а с брендом, который уверенно звучит на рынке.
Обзор личного кабинета
Регистрация

Регистрация в Gentle Partners построена так, чтобы партнер мог войти в работу без лишних преград. Форма на сайте простая: стандартные данные и мессенджер для контакта.
Мы проверили это на собственном опыте. Создали аккаунт, указали Telegram и уже через несколько минут получили сообщение от менеджера. Это был живой человек, который сразу начал диалог без скриптов и формальных фраз.
Менеджер поинтересовался нашим опытом, GEO и источниками трафика. Затем предложил несколько офферов и объяснил, какие подойдут новичкам, а какие лучше запускать тем, кто уже имеет практику.
Для него мы были обычными новыми партнерами, но отношение оставалось внимательным и дружественным. Никаких отписок или затягиваний в ответах. Это ощутимо отличает Gentle Partners от многих конкурентов.
Вся регистрация и первый контакт заняли всего несколько минут. Мы получили активированный аккаунт и первые рекомендации, что создало ощущение уверенности. Даже новый партнер может быстро начать работу и почувствовать поддержку с первого дня.
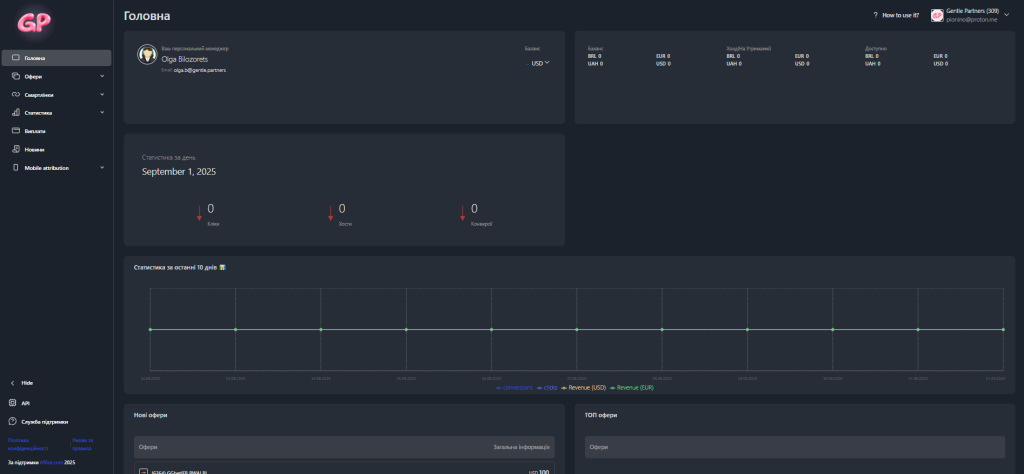
Интерфейс кабинета

После активации аккаунта нас встретил знакомый для многих интерфейс Affise. Это выглядит логичным решением: большинство арбитражников работали с ним раньше, так что осваивать ничего не нужно
На главной странице отображается баланс, сумма в холде, последние выплаты и контакты персонального менеджера. Отдельно вынесен график активности за последние десять дней и краткая статистика по лидам.
Общее впечатление от кабинета - простой, понятный и функциональный. Здесь нет лишних кнопок или сложных меню. Даже новичок быстро разберется, с чего начать.
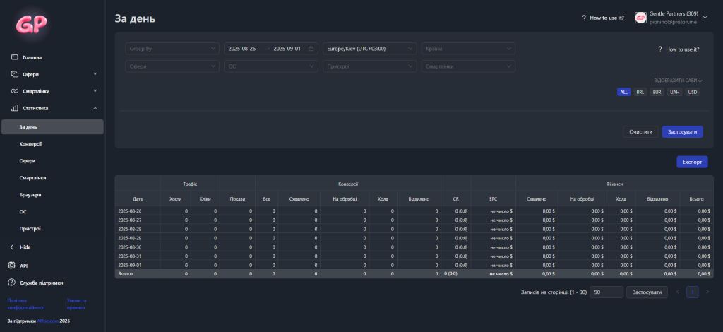
Статистика

В личном кабинете Gentle Partners доступна расширенная аналитика.
Статистику можно разбивать по дням, оферам и смартлинкам. Для более глубокого анализа есть данные по браузерам, операционным системам и устройствам. Дополнительно можно отслеживать результаты по странам, городам, целям и субакаунтам.
Все данные обновляются в реальном времени. Это позволяет реагировать мгновенно, а не ждать отчетов "после факта". Для арбитражника это серьезное преимущество: статистика становится не просто отчетом, а инструментом принятия решений.
Офери

База Gentle Partners насчитывает более шестисот активных офферов в вертикали iGaming. География широкая - от Tier-1 до нишевых GEO.
Каждый оффер имеет подробную карточку с информацией: размер выплат, доступные источники трафика, таргетинг, средние показатели конверсии и условия холда.
Перед тем как оффер появляется в кабинете, его тестирует внутренняя команда медиабаинга. Это гарантирует, что партнеры получают только проверенные варианты, которые реально конвертируют.
Оферы обновляются регулярно, поэтому даже активные партнеры всегда имеют свежие варианты.
Выплаты
Gentle Partners предлагают три модели сотрудничества: CPA, RevShare и Hybrid. Это позволяет подобрать формат под разные стратегии - от быстрого возврата инвестиций до долгосрочного заработка.
Минимальная выплата стартует от $300. Выводить можно раз в неделю. Если сумма меньше, средства тоже можно получить, но с комиссией. Все платежи осуществляются в криптовалюте.
Холды прозрачно прописаны в условиях каждого оффера.
поддержка
Менеджеры Gentle Partners выходят на связь быстро, обычно в течение нескольких минут. Ответы конкретные и по существу.
В нашем опыте поддержка вела себя как настоящий партнер: объясняла нюансы, помогала выбрать офферы и подсказывала, как лучше двигаться дальше. Это создает ощущение, что ты работаешь не один на один с системой, а с командой, которая заинтересована в твоем результате.
Итог
Важливо
Мы прошли путь в Gentle Partners от первого клика на кнопке регистрации до погружения в личный кабинет, статистику и выплаты. И этот опыт оставил положительный след.
С технической стороны все выглядит зрело и продуманно. Кабинет на Affise понятный и удобный, статистика детальная и обновляется в реальном времени, офферы структурированы и проходят предварительное тестирование. Выплаты четкие, еженедельные, условия прозрачные.
С партнерской стороны Gentle Partners показали себя как команда, которая не прячется за безликими логинами. Они открыто показывают сотрудников, быстро отвечают в мессенджерах и помогают с первых шагов. Это создает ощущение, что рядом не просто менеджер, а партнер, заинтересованный в твоем результате.
Доверие усиливает и то, что из Gentle Partners уже работают десятки известных компаний, а сама сеть активно присутствует в медиа и на конференциях. Это свидетельствует о стабильности и серьезности намерений.
HWYD Media рекомендует Gentle Partners всем, кто ищет партнерку с прозрачными условиями, стабильными выплатами и реальной поддержкой. Мы проверили - эта сеть дает больше, чем просто офферы и статистику. Она создает среду, в которой комфортно работать и развиваться.